变频器(Variable-frequency Drive,VFD)是应用变频技术与微电子技术,通过改变电机工作电源频率方式来控制交流电动机的电力控制设备 。通常,把电压和频率固定不变的交流电变换为电压或频率可变的交流电的装置称作“变频器” 。

文章插图
变频器(图1)
变频器主要由整流(交流变直流)、滤波、再次整流(直流变交流)、制动单元、驱动单元、检测单元微处理单元等组成 。
变频器为了正常工作,其外部要有一系列的控制端子,控制端子分为主电路端子、输入控制端子和输出指示端子 。

文章插图
变频器端口线路图(图2)
为了防止变频器工作中出现干扰(或提高输入端的功率因数),在输入和输出端还要加装电抗器和电磁滤波器 。

文章插图
变频器的应用接线(图3)
【变频原理及其应用】主电路是给异步电动机提供调压调频电源的电力变换部分,变频器的主电路大体上可分为两类:电压型是将电压源的直流变换为交流的变频器,直流回路的滤波是电容 。电流型是将电流源的直流变换为交流的变频器,其直流回路滤波是电感 。它由三部分构成,将工频电源变换为直流功率的“整流器”,吸收在变流器和逆变器产生的电压脉动的“平波回路”,以及将直流功率变换为交流功率的“逆变器” 。

文章插图
整流器:最近大量使用的是二极管的变流器,它把工频电源变换为直流电源 。也可用两组晶体管变流器构成可逆变流器,由于其功率方向可逆,可以进行再生运转 。
平波回路:在整流器整流后的直流电压中,含有电源6倍频率的脉动电压,此外逆变器产生的脉动电流也使直流电压变动 。为了抑制电压波动,采用电感和电容吸收脉动电压(电流) 。装置容量小时,如果电源和主电路构成器件有余量,可以省去电感采用简单的平波回路 。
逆变器:同整流器相反,逆变器是将直流功率变换为所要求频率的交流功率,以所确定的时间使6个开关器件导通、关断就可以得到3相交流输出 。以电压型pwm逆变器为例示出开关时间和电压波形 。
变频器的分类
1、按照主电路工作方式分类:可以分为电压型变频器和电流型变频器;
2、按照开关方式分类:可以分为PAM控制变频器、PWM控制变频器和高载频PWM控制变频器;
3、按照工作原理分类:可以分为V/f控制变频器、转差频率控制变频器和矢量控制变频器等;
4、按照用途分类:可以分为通用变频器、高性能专用变频器、高频变频器、单相变频器和三相变频器等 。
变频水泵
变频水泵的变频指的是变频电机,变频水泵应该是变频电机带动的水泵 。变频电机采用“专用变频感应电动机+变频器”的交流调速方式,使机械自动化程度和生产效率大为提高设备小型化、增加舒适性,目前正取代传统的机械调速和直流调速方案 。

文章插图
变频水泵(图5)
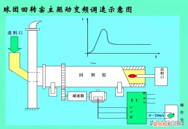
变频器几种常见应用系统图

文章插图
变频器应用系统图(图6)

文章插图
变频器应用系统图(图7)

文章插图
变频器应用系统图(图8)

文章插图
变频器应用系统图(图9)

文章插图
变频器应用系统图(图10)
推荐阅读
- 什么叫沙雕音 沙雕是什么意思
- 海信液晶电视怎么样 质量如何
- qq照片墙怎么设置隐藏 qq照片墙怎么设置
- 性价比高的笔记本电脑2022年推荐
- 头发硬粗糙干燥怎么办 发质软怎么变硬
- 三星手机怎么样好不好用
- 真正爱一个人的最高境界 爱到底是什么
- 海尔与史密斯电热水器哪个质量好
- 无线鼠标好用吗
